Upgrade to Pro — share decks privately, control downloads, hide ads and more …

Yahoo、Google、YouTube発注フォーマット(サンプル)

Sponsored · Ship Features Fearlessly Turn features on and off without deploys. Used by thousands of Ruby developers.
Avatar for mightyace mightyace
January 13, 2021

 Yahoo、Google、YouTube発注フォーマット(サンプル)

Avatar for mightyace

mightyace

January 13, 2021
Tweet

Other Decks in Business

Transcript

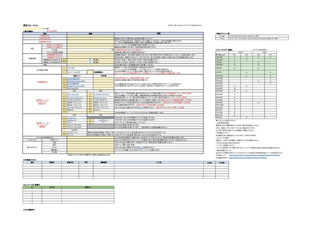
  1. 発注フォーマット ※素材と一緒に Googleドライブにアップをお願い致します。 ⇒入力欄 ≪基本情報≫ ※入力必須※ 項目 詳細 詳細 【年齢セグメント一覧】

    ※発注日※ Google 18-24・25-34・35-44・45-54・55-64・65-・不明 ※広告主社名※ 誘導先URL内に記載のある企業名を記載してください。 Yahoo 13-14・15-17・18-19・20-21・22-29・30-39・40-49・50-59・60-69・70-・不明 ※誘導先URL※ リダイレクトURLはNGです。広告をクリックした際にリンクするページ URLの記載をお願いします。 ページ内には運営者情報「企業名」「住所」「電話番号」の記載をお願い致します。 予算 ※合計(グロス金額)※ マイティーエースへの入金金額(税抜)を記載してください。 ※原価(ネット金額)※ 純粋な広告費用になります。※百円単位は切り捨て下さい。 代行費 ¥0 ※自動で算出されるので入力不要です。 【バナーサイズ一覧表】 サイズ:150KBまで レポート作成時の金額 記載が無い場合はネット金額で作成します。 GDN YDN 掲載期間 ※掲載開始予定日※ 媒体審査の都合上、多少前後する場合がございます。余裕(開始予定日から7営業日前くらい)をもってご依頼をお願いします。 横×縦(pixel) PC SP PC SP ※掲載終了予定日※ 媒体の仕様上、満額消化されないケースがございます。終了日の前倒しや後倒しが可能であれば下記記載をお願いします。 300×250 • • • • 掲載開始日の前後可否 日 ▼選択 早く始めても良い、遅れて始めても良いがあれば記載ください。 336×280 • • 掲載終了日の前後可否 日 ▼選択 早く終わっても良い、遅く終わっても良いがあれば記載ください。 728×90 • • 目標 広告主様と共有してる目標値があれば記載してください。 160×600 • • タグ設置の有無 リマケタグ 誘導先ページ内にタグを設置頂ける場合のみ可能です。 コンバージョンタグは広告配信ページ~計測したいページに設置が必要です。 ※上記の導線内でドメインが変わる場合、経由するドメイン内にも設置が必要です。 ※コンバージョンタグ設置の場合はシート下部の≪コンバージョン詳細≫に記載お願いします。 468×60 • • コンバージョンタグ ⇒設置個数記入 320×50 • • ※掲載媒体※ 配信メニュー 予算内訳 予算内訳は必ずネット金額で記載をお願いします。 1媒体のみ実施の場合は予算内訳は不要です。 Google検索広告⇔Googleディスプレイ広告⇔YouTube間の予算のアロケーションは可能です。 Yahoo検索広告・Yahooディスプレイ広告は一度決めたら予算のアロケーションは不可です。 320×100 • • Google検索広告 640×100 • Googleディスプレイ広告 600×500 • • Yahoo検索広告 640×200 • Yahooディスプレイ広告 200×200 • • YouTube広告 240×400 • ※配信メニュー※ ターゲティング (配信方法) YDN GDN 250×250 • • リマーケティング サイトリターゲティング 訪問ユーザーへの広告配信、基本的に 100以上のリスト数が必要です。 ※タグ設置必須 ※シート内入力必須 YouTube関連へリマケを行う場合、掲載媒体は Google検索広告またはYouTube広告になります。 250×360 • サーチターゲティング カスタムインテント 購買意欲の高いユーザー層、 GDNは任意のキーワード(URL)指定が可能です。 ※シート内入力必須 580×400 • インタレストカテゴリ インタレストカテゴリ 媒体側で用意された興味関心層、ターゲットの数は一番多いです。 ※基本セグメントの興味関心欄へ入力必須 120×600 • 年齢ターゲティング 年齢ターゲティング 【年齢セグメント一覧】を参考ください。 Yahoo検索は設定不可です。  ※基本セグメントの年齢欄へ入力必須 300×600 • • 性別ターゲティング 性別ターゲティング Yahoo検索は設定不可です。  ※基本セグメントの性別欄へ入力必須 300×1050 • エリアターゲティング エリアターゲティング Yahoo・Googleで異なりますので別シートを参考ください。 ※基本セグメントのエリア欄へ入力必須 930×180 • おまかせ おまかせ 970×90 • その他の配信メニュー、ターゲティングはこちらに記載をお願いします。 970×250 • ※配信メニュー※ ターゲティング (配信面) YDN GDN 980×120 • インフィード 1200×628、300×300の画像とテキストが必要になります。 300×50 • レスポンシブ レスポンシブ 1200×628、300×300の画像とテキストが必要になります。 ◆ディスプレイ広告ガイドライン バナー バナー 【バナーサイズ一覧表】を参考にしてください。 ・主体者表記の明記 ブランドパネル(PC) 600×600の画像が必要になります。 画像内に必ず、視認可能なサイズや色で主体者を表記してください。 ブランドパネル(SP) 640×360の画像が必要になります。 ※高単価なため推奨金額 50万円以上 ※ロゴ、会社名、ブランド名、サービス名、商品名のいずれか YouTube ロゴがない場合は「提供:〇〇」と画像内に記載してください インストリーム 推奨30秒前後の動画をご用意して頂き、 YouTubeにアップして頂く必要があります。 (16:9~9:16に収まるサイズ) ・肌の露出について バンパー 6秒以内の動画をご用意して頂き、 YouTubeにアップして頂く必要があります。 (16:9~9:16に収まるサイズ) 肌の露出が多いと審査落ちしてしまいます。※水着や下着など YouTube広告配信URL YouTube広告を実施する場合は YouTube内にアップされているリンク先 URLの記載をお願いします。 ・コンプレックス商材 リスティング 希望ワード こちらに入力頂ければマイティーエースで選定します、指定がある場合は別ファイルにてお送りください。 お腹など、人体の一部を強調した写真やイラストは承認されません 基本セグメント 年齢 Yahoo・Googleで異なります。【年齢セグメント一覧】を参考に記載をお願いします。 ニキビやムダ毛なども当てはまります 性別 セグメント:男性・女性・不明。 ・ユーザーを誤認させるバナー エリア Yahoo・Googleで異なりますので別シートを参考ください。 バナー内に検索ボックスや再生ボタンなど、ユーザーが誤認する恐れのある広告は承認されません 興味関心 フリーワードで記載いただければマイティーエースで選定します。 ・背景を透過させたバナー その他 広告とサイトの境目が判りにくく、サイトのコンテンツと混同される可能性のあるバナーは承認されません ※基本セグメント枠内に記載がない場合は全配信となります。 ※ ヘルプ ※ 広告ポリシーヘルプ ≪予算振り分け≫ 媒体 配信面 配信方法 予算 掲載期間 リンク先 その他 その他2 ≪コンバージョン詳細≫ No. リスト名 対象URL 1 2 3 4 5 6 ≪その他備考≫
  2. ・リターゲティング/リマーケティング <リターゲテング> No. リスト名 対象URL(指定の文字列) 条件 有効期間(1~540日) 1 ▼選択 2

    ▼選択 3 ▼選択 4 ▼選択 5 ▼選択 6 ▼選択 ※タグ設置かつリストを作成した日から訪問ユーザーが蓄積されます。 <リターゲテング> YouTube用 ※YouTubeの場合はタグ設置不要、チャンネルアカウントの紐づけが必要です。 No. リスト名 チャンネルURL/動画URL 条件 有効期間(1~540日) 1 ▼選択 2 ▼選択 3 ▼選択 4 ▼選択 5 ▼選択 6 ▼選択 ※「条件」がチャンネルで始まる場合はチャンネル URLを記載ください。 ※同じくリストを作成した日から蓄積が開始されます。 No. リスト名 対象URL(指定の文字列) 1 2 3 <組み合わせ URL> No. 組み合わせリスト名 リスト名 条件 リスト名 1 ▼選択 2 ▼選択 3 ▼選択 ・Google ディスプレイネットワーク広告/カスタムインテント ・Yahoo! ディスプレイネットワーク広告/サーチタゲティング No. キーワード No. キーワード 有効期間 検索回数 1 1 ▼選択 ▼選択 2 2 ▼選択 ▼選択 3 3 ▼選択 ▼選択 4 4 ▼選択 ▼選択 5 5 ▼選択 ▼選択 6 6 ▼選択 ▼選択 7 7 ▼選択 ▼選択 8 8 ▼選択 ▼選択 9 9 ▼選択 ▼選択 10 10 ▼選択 ▼選択 11 11 ▼選択 ▼選択 12 12 ▼選択 ▼選択 13 13 ▼選択 ▼選択 14 14 ▼選択 ▼選択 15 15 ▼選択 ▼選択 16 16 ▼選択 ▼選択 17 17 ▼選択 ▼選択 ※ から自動抽出された候補から選択する必要があるため、自由に設定は不可です。 リーチ数などを元に選定されているため、予め幅広いキーワードをご用意ください。 No. URL 1 2 3 4 5
  3. Google Yahoo検索 YDN 都道府県 市区町村 都道府県 市区町村 都道府県 市区町村 の合計

    の合計 の合計 愛知県 の合計 愛知県 の合計 愛知県 の合計 愛媛県 の合計 愛媛県 の合計 愛媛県 の合計 茨城県 の合計 茨城県 の合計 茨城県 の合計 岡山県 の合計 岡山県 の合計 岡山県 の合計 沖縄県 の合計 沖縄県 の合計 沖縄県 の合計 岩手県 の合計 岩手県 の合計 岩手県 の合計 岐阜県 の合計 岐阜県 の合計 岐阜県 の合計 宮崎県 の合計 宮崎県 の合計 宮崎県 の合計 宮城県 の合計 宮城県 の合計 宮城県 の合計 京都府 の合計 京都府 の合計 京都府 の合計 熊本県 の合計 熊本県 の合計 熊本県 の合計 群馬県 の合計 群馬県 の合計 群馬県 の合計 広島県 の合計 広島県 の合計 広島県 の合計 香川県 の合計 香川県 の合計 香川県 の合計 高知県 の合計 高知県 の合計 高知県 の合計 佐賀県 の合計 佐賀県 の合計 佐賀県 の合計 埼玉県 の合計 埼玉県 の合計 埼玉県 の合計 三重県 の合計 三重県 の合計 三重県 の合計 山形県 の合計 山形県 の合計 山形県 の合計 山口県 の合計 山口県 の合計 山口県 の合計 山梨県 の合計 山梨県 の合計 山梨県 の合計 滋賀県 の合計 滋賀県 の合計 滋賀県 の合計 鹿児島県 の合計 鹿児島県 の合計 鹿児島県 の合計 秋田県 の合計 秋田県 の合計 秋田県 の合計 新潟県 の合計 新潟県 の合計 新潟県 の合計 神奈川県 の合計 神奈川県 の合計 神奈川県 の合計 静岡県 の合計 青森県 の合計 青森県 の合計 石川県 の合計 静岡県 の合計 静岡県 の合計 千葉県 の合計 石川県 の合計 石川県 の合計 大阪府 の合計 千葉県 の合計 千葉県 の合計 大分県 の合計 大阪府 の合計 大阪府 の合計 長崎県 の合計 大分県 の合計 大分県 の合計 長野県 の合計 長崎県 の合計 長崎県 の合計 鳥取県 の合計 長野県 の合計 長野県 の合計 島根県 の合計 鳥取県 の合計 鳥取県 の合計 東京都 の合計 島根県 の合計 島根県 の合計 徳島県 の合計 東京都 の合計 東京都 の合計 栃木県 の合計 徳島県 の合計 徳島県 の合計 奈良県 の合計 栃木県 の合計 栃木県 の合計 富山県 の合計 奈良県 の合計 奈良県 の合計 福井県 の合計 富山県 の合計 富山県 の合計 福岡県 の合計 福井県 の合計 福井県 の合計 福島県 の合計 福岡県 の合計 福岡県 の合計 兵庫県 の合計 福島県 の合計 福島県 の合計 北海道 の合計 兵庫県 の合計 兵庫県 の合計 和歌山県 の合計 北海道 の合計 北海道 の合計 総計 和歌山県 の合計 和歌山県 の合計 総計 総計
  4. ※見出しは半角30文字以内・全角15文字以内 ※説明文は半角 文字以内・全角 文字以内 残文字数 カテゴリ 見出し 見出し 見出し 説明文

    説明文 見出し 見出し 見出し 説明文 説明文 ◆ 検索広告入稿規定 見出しでの感嘆符(!)の使用、句読点または記号の繰り返し、本来の意味や目的とは異なる方法で使用している記号、 数字、文字(例「 」のように「 」の意味で用いる「 」)、上付き文字の標準外の用法での使用、 標準的でない記号や文字(例 アスタリスク( ))の使用、箇条書きや省略記号の使用、数字や記号や句読点を人目を引くため過剰に使用すること(例 花 、花 、花 、 花 束 、は。な。た。ば。) ※見出しは半角30文字以内・全角15文字以内 ※説明文は半角 文字以内・全角 文字以内 残文字数 カテゴリ 見出し 見出し 見出し 説明文 説明文 見出し 見出し 見出し 説明文 説明文 設定不可 設定不可 設定不可 設定不可 設定不可 設定不可 設定不可 設定不可 設定不可 設定不可 設定不可 設定不可 設定不可 設定不可 設定不可 設定不可 ◆ 検索広告入稿規定 ユーザーに不快感を与える文字列、意味不明な文字の羅列、文意が不明確な広告文、記号や文字を装飾的に使用している場合 顔文字、機種依存文字、同種の記号を 広告内で 回以上または連続使用している場合※「!」「?」は同種の記号です ※詳細
  5. ①< コールアウト/ テキスト補足オプション> ※ 本以上の設定が必要 残文字数 カテゴリ テキスト (テキスト) ②

    構造化スニペット/ カテゴリ補足オプション ※ 個のヘッダーに対して 個必須(最大 個) 残文字数 カテゴリ スニペットテキスト ヘッダー (スニペットテキスト) おすすめのホテル ③< サイトリンク> ※PC:最大6本、SP:最大8本掲載 ※2本以上の設定が必要 残文字数 カテゴリ サイトリンク 説明文 説明文 (サイトリンク) (説明文 ) (説明文 ) 入稿 入稿 ③< クイックリンクオプション> ※タイトルのみ→最大6本掲載、説明文が入った形 (PCのみ)→最大4本掲載 ※2本以上の設定が必要 残文字数 カテゴリ リンクテキスト 説明文 説明文 (リンクテキスト) (説明文 ) (説明文 ) 入稿 入稿
  6. ・Yahooレスポンシブディスプレイ、インフィード Yahooレスポンシブディスプレイ、インフィード入稿規定 テキスト 画像・動画共通 タイトル 文字以内 ※全角、半角問わず 説明文 文字以内 ※全角、半角問わず ロゴサイズ(任意)  ※

    まで 画像 種類 「 」「 」「 」「 」 画像サイズ( ) 、 トリミング ファイルサイズ まで 動画 動画サイズ ( )、 ( ) 再生時間 秒~ 秒 コンテナタイプ ファイルサイズ まで 画像の入稿規定詳細 https://ads-help.yahoo.co.jp/yahooads/guideline/articledetail?lan=ja&aid=51344&o=default 動画の入稿規定詳細 https://ads-help.yahoo.co.jp/yahooads/guideline/articledetail?lan=ja&aid=51356 ※入力必須※ ※画像・動画ファイル名※ ※配信メニュー※ ※タイトル※ ※説明文※ 主体者表記 ボタン リンク先 表示 ロゴ画像ファイル名 テキスト 残文字数 テキスト 残文字数 テキスト 残文字数 テキスト 残文字数 レスポンシブ ◦◦株式会社 もっとみる ▼選択 ▼選択 ▼選択 ▼選択 ▼選択 ▼選択 ▼選択 ▼選択 ▼選択 ▼選択 ※表示されない場合有、 文字以降省略される可能性があります。 ※記載がない場合は「広告主社名」を設定します。 ※記載がない場合は「誘導先 」を設定します。 ※記載がない場合は「誘導先 」のドメインを設定します。 広告の一部としてタイトルおよび説明文とともに表示される 。 ・先頭に「 」や「 」は不要 ・末尾の「 」は入力不可
  7. ・Googleレスポンシブディスプレイ Googleレスポンシブディスプレイ入稿規定 テキスト 画像・動画共通 見出し 全角 文字以内(最大 個まで設定可) 長い見出し 全角

    文字以内( 個まで設定可) 説明文 全角 文字以内(最大 個まで設定可) ロゴサイズ(任意) 最小:  推奨:  (最大 個まで設定可) ロゴファイルサイズ まで 画像 ※最大 枚まで設定可 アスペクト比(横 縦) 最小サイズ( ) 推奨サイズ( ) ファイルサイズ まで トリミング 画像の両端(各辺最大 ) 画像内テキスト %以下 動画 ※最大 個まで設定可 規約 にアップロードされている動画のみ利用可能 推奨アスペクト比 、 、 、 推奨再生時間 秒以下 ※入力必須※ ※ ※ ※画像ファイル名※ ※動画 ※ ※配信メニュー※ ※見出し※ ※長い見出し※ ※説明文※ 主体者表記 ボタン リンク先 ロゴ画像ファイル名 テキスト 残文字数 テキスト 残文字数 テキスト 残文字数 テキスト 残文字数 リマケ 見出しは つのアセットで 長い見出しは つのアセットで 個まで指定可能です アセットを分ける場合は ◦◦株式会社 (自動) 最大 個まで設定可能です 欄で分けて記載をお願いします ▼選択 追加は下に記載をお願いします 説明文は最大 個まで設定可能です ▼選択 ▼選択 ▼選択 ▼選択 ▼選択 ▼選択 ▼選択 ▼選択 ▼選択 ▼選択 ▼選択 ※横長の画像と正方形の画像を最低 個ずつ記載してください。 ※表示されない場合有、また省略される可能性があります。 ※表示されない場合有、また省略される可能性があります。 ※表示されない場合有、また省略される可能性があります。 ※記載がない場合は「広告主社名」を設定します。 ※記載がない場合は「誘導先 」を設定します。