Upgrade to Pro — share decks privately, control downloads, hide ads and more …

From Idea to Insight: Data Driven decisions for...

Sponsored · Your Podcast. Everywhere. Effortlessly. Share. Educate. Inspire. Entertain. You do you. We'll handle the rest.
Avatar for Kyaw Zay Ya Lin Tun Kyaw Zay Ya Lin Tun
April 24, 2024
23

From Idea to Insight: Data Driven decisions for mobile

Avatar for Kyaw Zay Ya Lin Tun

Kyaw Zay Ya Lin Tun

April 24, 2024
Tweet

Transcript

  1. Speech Outline 1. App Experience Examples 2. Usage of Data

    for better user experience 3. Data Collection / Analytics 4. Hypothetical App Idea 5. Data Collection Strategies + Firebase 6. Remote Config 7. Remote Config Setup in Hypothetical app 8. User Experiments using Remote Config 9. Crashlytics
  2. What we try to achieve 1. User Satisfaction 2. Functionality

    3. Authenticity 4. Performance a. User retention b. User acquisition c. Churn Rate N
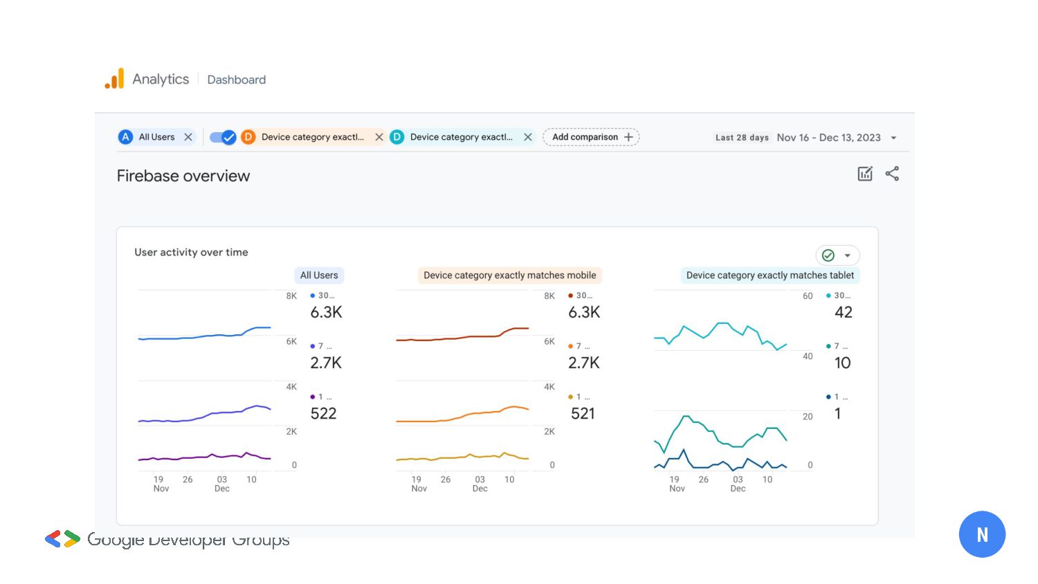
  3. N

  4. What we try to achieve 1. User Satisfaction 2. Functionality

    3. Authenticity 4. Performance a. User retention b. User acquisition c. Churn Rate d. Et cetera N
  5. N

  6. N

  7. N

  8. N

  9. N

  10. N

  11. N

  12. Hypothetical App IDEA 1. An app that collects available hotels

    for New Year Eve 2. Loyalty scheme 3. Display suitable packages according to user’s previous behaviours 4. Configure app appearance based on user’s nationality or location K
  13. What is Remote Config? - Dynamic Config Changes - Feature

    flagging and user experiments - User Segmentation - Monitor and execute Rollout Strategies K
  14. K

  15. K

  16. K

  17. K

  18. K

  19. K

  20. K

  21. K

  22. K

  23. K

  24. K

  25. N

  26. N

  27. N

  28. N

  29. N

  30. N

  31. N

  32. N

  33. N

  34. N

  35. N

  36. N

  37. N

  38. N

  39. N