Upgrade to Pro
— share decks privately, control downloads, hide ads and more …
Speaker Deck
Features
Speaker Deck
PRO
Sign in
Sign up for free
Search
Search
あるアーキテクチャ決定と その結果/architecture-decision-and-its...
Search
Sponsored
·
Ship Features Fearlessly
Turn features on and off without deploys. Used by thousands of Ruby developers.
→
Ryo Tomidokoro
April 10, 2026
Technology
640
2
Share
あるアーキテクチャ決定と その結果/architecture-decision-and-its-result
設計ナイト2026の資料です。
Ryo Tomidokoro
April 10, 2026
More Decks by Ryo Tomidokoro
See All by Ryo Tomidokoro
開発者が知っておきたい複雑さの正体/where-the-complexity-comes-from
hanhan1978
8
3.5k
Spec Driven Development入門/spec_driven_development_for_learners
hanhan1978
2
1.8k
フロントエンドがTypeScriptなら、バックエンドはPHPでもいいじゃない/php-is-not-bad
hanhan1978
8
14k
どうすると生き残れないのか/how-not-to-survive
hanhan1978
17
15k
100分で本番デプロイ!Laravelで作るWebアプリケーション作成/100min_web_app_cicd
hanhan1978
1
260
PHPerのための計算量入門/Complexity101 for PHPer
hanhan1978
8
3.6k
集中して作業する技術/how_to_work_deeply
hanhan1978
65
56k
PHPでデータベースを作ってみた/create-data-with-php
hanhan1978
11
11k
ADRを一年運用してみた/adr_after_a_year
hanhan1978
8
4.9k
Other Decks in Technology
See All in Technology
コードや知識を組み込む / Incorporate Code and Knowledge
ks91
PRO
0
170
20260428_Product Management Summit_Loglass_JoeHirose
loglassjoe
2
3.6k
No Types Needed, Just Callable Method Check
dak2
1
1.8k
AI와 협업하는 조직으로의 여정
arawn
0
510
「誰一人取り残されない」 AIエージェント時代のプロダクト設計思想 Product Management Summit 2026
mizushimac
1
1.5k
基盤を育てる 外部SaaS連携の運用
gamonges_dresscode
1
120
Microsoft 365 / Microsoft 365 Copilot : 自分の状態を確認する「ラベル」について
taichinakamura
0
340
M5Stack CoreS3とZephyr(RTOS)で Edge AIっぽいことしてみた
iotengineer22
0
280
AIコーディング時代における、ソフトウェアサプライチェーン攻撃に対する防衛術(簡易版)
soysoysoyb
0
120
実践ハーネスエンジニアリング:TAKTで実現するAIエージェント制御 / Practical Harness Engineering: AI Agent Control Enabled by TAKT
nrslib
12
4.8k
プラットフォームエンジニアリングの実践 - AWS コンテナサービスで構築する社内プラットフォーム / AWS Containers Platform Meetup #1
literalice
1
210
Good Enough Types: Heuristic Type Inference for Ruby
riseshia
1
290
Featured
See All Featured
For a Future-Friendly Web
brad_frost
183
10k
svc-hook: hooking system calls on ARM64 by binary rewriting
retrage
2
220
BBQ
matthewcrist
89
10k
ラッコキーワード サービス紹介資料
rakko
1
3.1M
コードの90%をAIが書く世界で何が待っているのか / What awaits us in a world where 90% of the code is written by AI
rkaga
61
43k
Performance Is Good for Brains [We Love Speed 2024]
tammyeverts
12
1.6k
State of Search Keynote: SEO is Dead Long Live SEO
ryanjones
0
180
Unlocking the hidden potential of vector embeddings in international SEO
frankvandijk
0
770
Connecting the Dots Between Site Speed, User Experience & Your Business [WebExpo 2025]
tammyeverts
11
900
Imperfection Machines: The Place of Print at Facebook
scottboms
270
14k
Neural Spatial Audio Processing for Sound Field Analysis and Control
skoyamalab
0
270
Docker and Python
trallard
47
3.8k
Transcript
あるアーキテクチャ決定と その結果 設計ナイト 2026-04-08 / hanhan1978
Name : hanhan1978 / Ryo Tomidokoro From : 横浜市 Job
: Backend Expert @ kaonavi inc Podcast : Yokohama North AM
アーキテクチャ決定とは
ソフトウェアアーキテクチャーの基礎 第2版 O’Reilly - 21章 アーキテクチャ決定 > アーキテクチャ決定とは通常、ア プリケーションやシステムの構造に 関わる決定だ
> 優れたアーキテクチャ決定は、開 発チームが適切な技術選択を行う ための指針となる。
今回紹介するアーキテクチャ決定 2022年11月頃に起案 → 2023年7月に承認 3年弱経過した今、結果を検証
実際のADR
xxxx
Package By Feature の構成例
ADR以前の問題点 • ファイルが増えすぎてしんどい • 依存関係を特定しづらい • ツライ
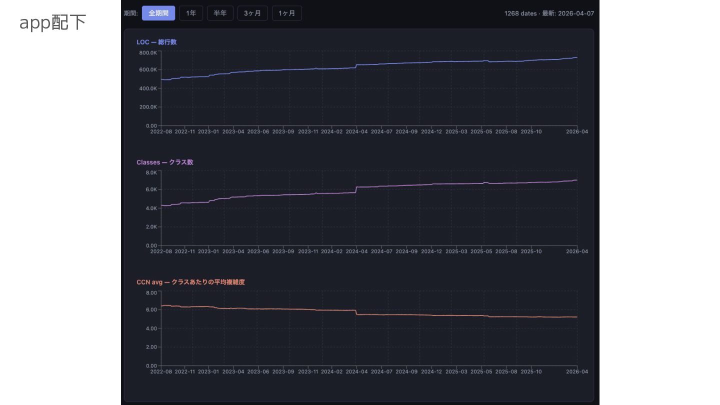
ADR採択後、どうなったのか? ※2022年から複雑度、行数などを集計し続けているデータをグラフ化
app配下
app配下 複雑度の減少
modules 配下
modules 配下 事件が起きてる
packages 配下
packages 配下 複雑度の抑え 込みには成功 してそう
まとめ • (現段階では)効果のあった決定 • ADRを残しておくと振り返りできて便利 • statsを雑でもいいので残しておくと良い
おまけ 「PBLに戻りたいですか?」への回答
人々の声
層を捨て 機能に束ねて 乱れ消ゆ