Upgrade to Pro — share decks privately, control downloads, hide ads and more …

MCPを使ったデータ分析の取り組みについて

Sponsored · Your Podcast. Everywhere. Effortlessly. Share. Educate. Inspire. Entertain. You do you. We'll handle the rest.
Avatar for ono.takayuki ono.takayuki
February 13, 2026
8

 MCPを使ったデータ分析の取り組みについて

2025/07/08【7/8開催】第11回中部Tableauユーザー会 ~東海旅客鉄道株式会社様、ダイハツ工業株式会社様 事例発表会~(https://techplay.jp/event/981080
発表時間:7分

STORES 株式会社
データ本部 データ基盤グループ
小野 嵩征(ono.takayuki)/ アナリティクスエンジニア

Avatar for ono.takayuki

ono.takayuki

February 13, 2026
Tweet

Transcript

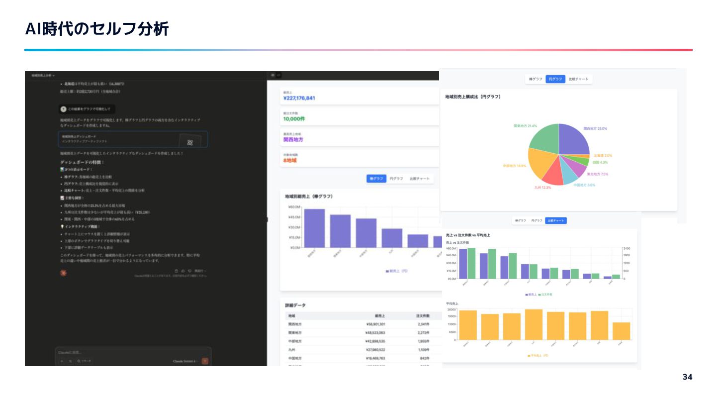
  1. AI Agent Agentはド◯えもんみたいなやつ 5 目的 ・プログラミング ・カレンダー登録 etc WEB検索 Agent

    ドキュメント 検索結果をもとに 次のアクションを考え行動する
  2. 49

  3. 50

  4. 職種の比率 54 エンジニア 28% セールス 13% カスタマーサポート 12% デザイナー 6%

    PO/PM 5% 経理・財務・経営企画・IR 3% 2022年5月時点 データベースの仕様上、各職種別の人数カウントは若干名の変動が生じる可能性があります。 オペレーション企画 4% マーケティング 3% 事業開発 2% 法務・コンプラ・リスク管理 4% カスタマーサクセス 9% その他コーポレート職 4% 人事・総務・労務 5% その他ビジネス職 3%
  5. STORES の2つの注力領域 55 フロントオフィス業務のデジタル化 OMOの実現 STORES プラットフォームを通じて、お店とお客さんの間にあるフロント オフィス業務のオペレーションを効率化。お商売に必要な「ヒト、モノ、 カネ」の全てをデジタル化することで、お商売をしているオーナーさんが お客さんの理解をより深められるサービスを目指します。

    お商売のあり方は、コロナ禍による社会変容に伴って、より一層多岐に渡っ てきています。オンライン✕オフライン を行き来する購買(OMO)は消費 者にとってはすでに当たり前になっています。私たちは、そんなこれからの お商売のあり方をサポートし、信頼され、使い続けていただけるようサービ スを提供し続けます。 オンライン 実店舗
  6. 会社概要 57 会社名 STORES 株式会社 設立 2012年3月23日 代表取締役社長 佐藤裕介 資本金

    1億円 所在地 〒150-0011 東京都渋谷区東3丁目16番3号 エフ・ ニッセイ恵比寿ビル4階 事業内容 インターネットビジネスの企画・開発・ 運営
  7. 沿革 61 STORES 株式会社 は、ホールディングスと事業会社4社が集まった会社です。 2022年10月よりヘイ株式会社から STORES 株式会社に社名変更いたしました。 2008/10/10 設立

    2012/3/23 設立 2013/10/10 設立 2020/1/30 2021/1/1 ヘイ株式会社へ経営統合及び ホールディングス化 経営統合及び ヘイ株式会社傘下へ 3社を吸収合併し提供サービス運 営会社をヘイに一本化 2020/9/1 サービスブランド統合 2012/5/22 設立 経営統合及び ヘイ株式会社傘下へ 2021/12/1 2018/2/1 設立 2022/10/1 社名変更 ヘイ株式会社から STORES 株式会社へ社名変更
  8. 背景 64 オンラインとオフラインを行き来する購買(OMO)は消費者にとってはすでに当たり前に。ネットショップや店 舗受け取りなどあらゆる面がインターネットと連動するようになっている。 実店舗でネット上の 商品を比較・検索 40% 実店舗だけでなく ネットショップも確認 37%

    実店舗で購入し 自宅へ配送 約 57%増加 出典:ヘイ独自インターネット調査(2022年5月実施 n=957) 「Q.衣服を購入するときあなたがよくおこなう(おこなっていた)行動(複数選択可)」より加工
  9. 65 STORES 利用者店舗オーナーアンケート(2021年12月)より ※実店舗あり、STORES 利用前から商売をしていた回答のみ STORES 利用者店舗オーナーアンケート(2021年12月)より ※実店舗あり、STORES 利用前から商売をしていた回答のみ STORES

    で「働き方が変わった」オーナーさんの声 家庭や子供との時間を犠牲にして働く必要がなく なったため、子供のストレスによる体調不良も減 り、家族ともどもストレスなく過ごすことができ るようになった。 会社員を辞めずに副業から開業にチャレンジす ることができました。とても毎日が充実してい ます。 STORES 1本でオンライン販売をしており、 売上もあがり、パートを辞めて自由に働ける ようになりました。 「新しいお商売に挑戦しやすくなった」 32% STORES を使い始めて、働き方で変わったことはありますか? (複数選択可) お商売のデジタル化により「持続可能な働き方」「新しい働き方」へのシフトの兆しも。 背景
  10. 66

  11. #2C85DE #F79A40 #EB75AA #EE5253 #10AC84 #6833D4 #0AB0DE #F5CC00 Text A

    Text Text Text Text Text Text Text Text Text A Text Text Text Text Text Text Text Text